Skip to main content

Monitoring & Alerting

📌 1. What This Page Covers​

This page explains how to enable OpenIM monitoring and alerting in a quick-deployment setup and complete the initial Grafana dashboard configuration.

After finishing this page, you will be able to:

  • start Prometheus, Alertmanager, Grafana, and node-exporter
  • sign in to Grafana
  • import the main OpenIM metrics dashboard
  • import the node-exporter host monitoring dashboard

📌 2. Start Monitoring​

1. Start Components​

The monitoring and alerting components used by OpenIM are prometheus, alertmanager, grafana, and node_exporter.

When you start components with docker compose up -d, the monitoring components are not started by default. To start the monitoring components, use:

docker compose --profile m up -d

Note: This approach does not apply to Windows systems. If you need to enable the monitoring components on Windows, you must modify the network mode of the monitoring services in docker-compose.yml, map the corresponding ports, and then replace 127.0.0.1 in prometheus.yml with the internal IP address.

📌 3. Sign in to Grafana​

First sign in to the admin console, then click the Data Monitoring menu on the left. Enter the default username (admin) and password (admin) to sign in to Grafana.

You can also access your_ip:13000 directly. Replace your_ip with the IP address of the deployment machine.

PC Web Interface

📌 4. Import the Main OpenIM Metrics into Grafana​

1. Add the Prometheus Data Source​

As shown below, find Connections/Add new connection in the left navigation bar, enter prometheus in the input box to add the data source, and enter the Prometheus data source URL: http://your_ip:19090 (19090 is the default Prometheus port). Then click "Save and Test" to save it.

PC Web Interface

PC Web Interface

2. Import the Dashboard​

In the left navigation bar, select Dashboards, click Create Dashboard, and then click Import dashboard to import the dashboard.

dashboard1

There are two ways to import the default OpenIM dashboard:

  1. Copy the content of https://github.com/openimsdk/open-im-server/tree/main/config/grafana-template/Demo.json into the Import via dashboard JSON model area.
  2. Click Upload dashboard JSON file and upload the open-im-server/config/grafana-template/Demo.json file.

Then click the Load button.

dashboard2

Select the Data Source you just added, then click Import to import the metrics information, as shown below.

dashboard3

At this point, the main monitoring metrics for OpenIM are configured.

📌 5. Import node exporter Metrics into Grafana​

Click Dashboards in the left navigation bar, then select Import from the New dropdown on the right.

image-20260320173607074

In the Grafana.com dashboard URL or ID input box, enter 1860, click Load on the right, and then click Import.

image-20260320174708460

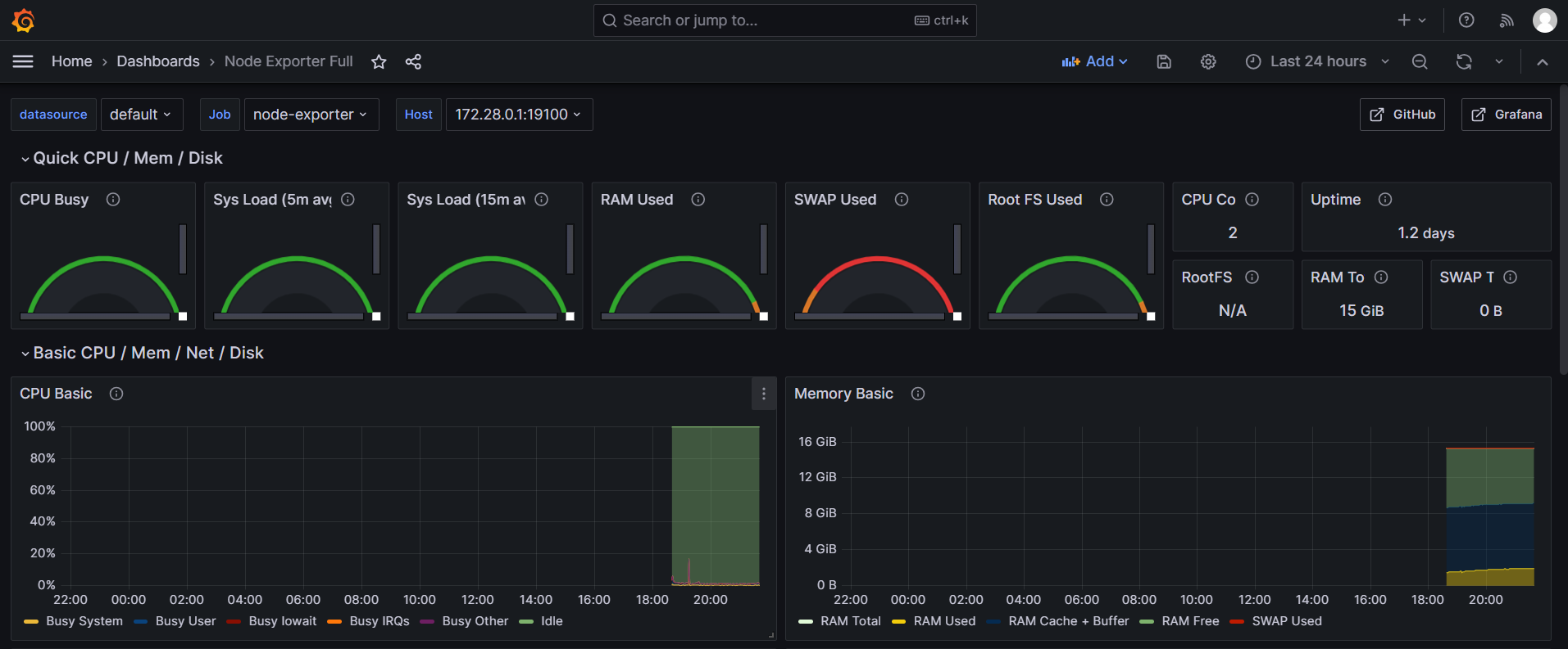
The node-exporter metrics are shown below.

image-20260320175028356

📌 6. Component Overview​

ComponentDescriptionDeployment
prometheusMonitoring system component used to collect and store metrics dataMust be enabled manually
alertmanagerComponent used to manage and send alertsMust be enabled manually
grafanaDashboard component used to display monitoring dataMust be enabled manually
node-exporterComponent used to collect node metrics such as server metricsMust be enabled manually