监控告警
📌 一、本文说明
本文用于说明如何在快速部署场景下启用 OpenIM 的监控告警能力,并完成 Grafana 仪表板初始化。
完成本文后,你可以:
- 启动
Prometheus、Alertmanager、Grafana、node-exporter; - 登录
Grafana; - 导入
OpenIM主要指标仪表板; - 导入
node-exporter节点监控仪表板。
📌 二、启动监控
1. 启动组件
目前 OpenIM 使用的监控告警组件为 prometheus、alertmanager、grafana、node_exporter。
在使用 docker compose up -d 启动组件时,默认不会启动监控组件。如需启动监控组件,需要使用以下命令:
docker compose --profile m up -d
注意:以上方式不适用于 Windows 系统。如果需要在 Windows 系统中启用监控组件,需要自行修改
docker-compose.yml中监控组件的网络模式,并映射相应的端口,最后将prometheus.yml中的127.0.0.1替换为内网 IP 地址。
📌 三、登录 Grafana
先登录管理后台,再点击左侧数据监控菜单,输入默认用户名 (admin) 和密码 (admin) 登录 Grafana。
也可以直接访问 your_ip:13000,将 your_ip 改为部署机器的 IP 地址。

📌 四、Grafana 导入 OpenIM 主要指标数据
1. 添加 Prometheus 数据源
如下图,在左侧菜单栏找到 Connections/Add new connection,在输入框内输入 prometheus 添加数据源,并输入 Prometheus 数据源的 URL:http://your_ip:19090(19090 为 Prometheus 默认端口),点击 “Save and Test” 保存。


2. 导入 Dashboard
在左侧菜单栏选择 Dashboards,点击 Create Dashboard 按钮,再点击 Import dashboard 导入仪表盘。

有两种方式导入 OpenIM 默认的仪表盘:
- 拷贝
https://github.com/openimsdk/open-im-server/tree/main/config/grafana-template/Demo.json内容到Import via dashboard JSON model区域。 - 点击
Upload dashboard JSON file,上传open-im-server/config/grafana-template/Demo.json文件。
接着点击 Load 按钮。

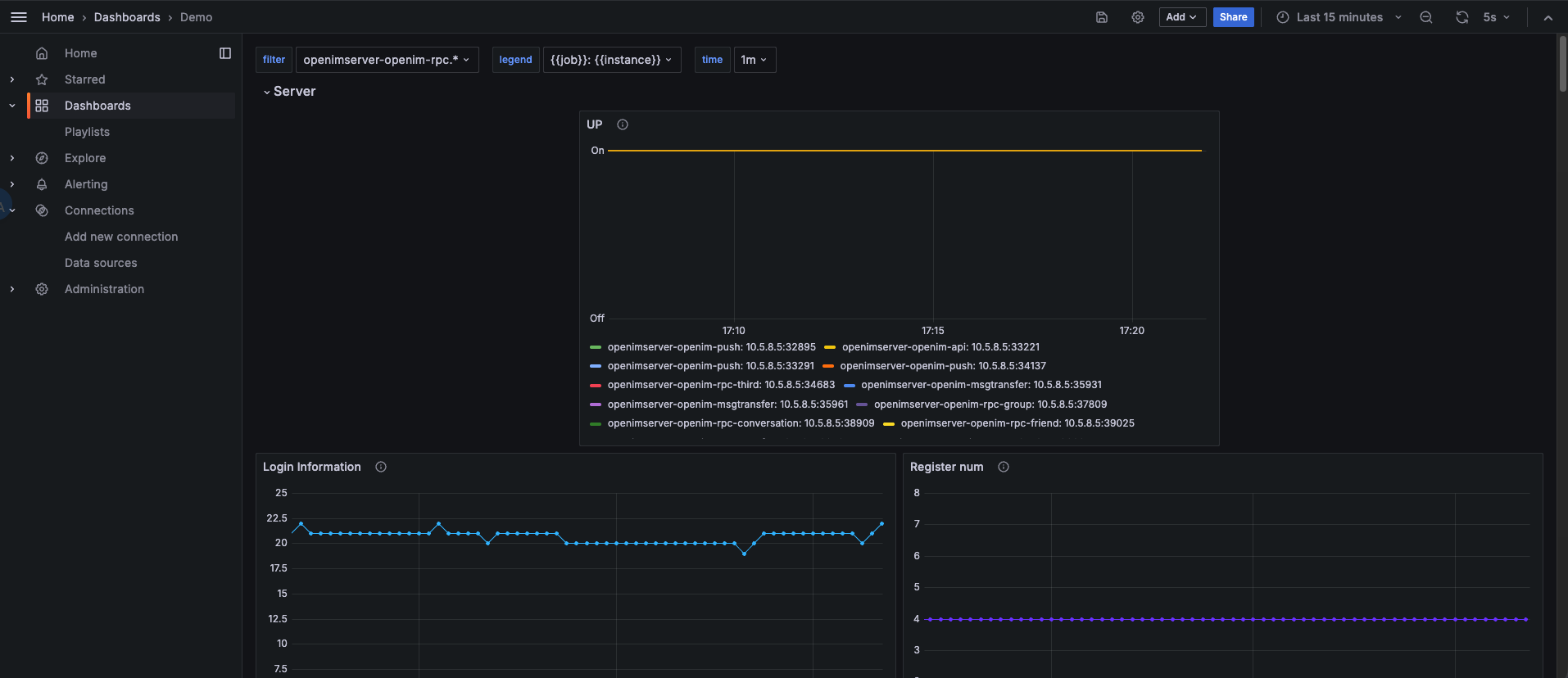
选择刚刚添加的 Data Source,再点击 Import 即可导入指标信息,如下图。

至此,OpenIM 的主要监控指标配置完毕。
📌 五、Grafana 导入 node exporter 指标数据
点击左侧菜单栏的 Dashboards,选择右侧 New 下拉框中的 Import。

在 Grafana.com dashboard URL or ID 输入框中填入 1860,点击右边的 Load,再点击 Import。

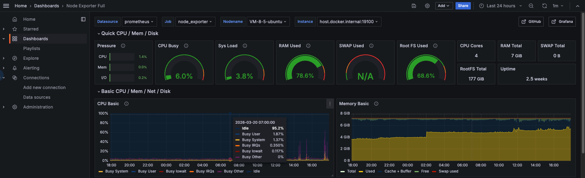
node-exporter 指标信息,如下图。

📌 六、组件说明
| 组件名称 | 组件说明 | 部署说明 |
|---|---|---|
| prometheus | 用于收集和存储指标数据的监控系统组件 | 需手动启用 |
| alertmanager | 管理和发送告警的组件 | 需手动启用 |
| grafana | 用于展示监控数据的仪表板组件 | 需手动启用 |
| node-exporter | 用于采集节点(如服务器)指标信息 | 需手动启用 |